Subscribe to Bits In Glass
Get the latest news and updates directly in your inbox.
Product Design & Engineering
Accelerate time-to-market with digital models and AI-driven simulations.
Supply Chain
Predict demand, optimize inventory, & build resilience with connected data.
Shop Floor Operations
Reduce downtime and improve yield with real-time automation.
Sales & Distribution
Streamline order fulfillment and enhance responsiveness with intelligent workflows.
After-Market Services
Reduce failures and generate new revenue streams with predictive insights.
With rising costs, supply chain disruptions, and pressure to deliver faster with fewer resources, it’s no wonder traditional capabilities are no longer enough. Legacy systems and siloed data make it difficult to respond quickly and consistently.
But there’s good news: We can help you leverage AI, automation, and connected data and turn those challenges into opportunities.
Manufacturing is complex, and data and processes are spread across various systems, including enterprise planning, customer management, product lifecycle management, shop floor systems, supplier management, and reporting tools.
Apply AI to identify risks, model scenarios, and develop stronger mitigation strategies.
• Demand Planning
• Supply Planning
• Inventory Planning
• Sales & Operations Planning
• Production Planning
Apply AI to achieve productivity and cost savings.
• Sourcing Execution
• Supplier Contract Management
• Product Category Management
• Procurement Automation
• Supplier Risk Management
Apply AI to reduce costs and expand margins.
• Production Optimization
• Quality Monitoring
• Inventory Control
• Maintenance & Safety
• Energy & Cost Management
Apply AI to improve customer satisfaction while reducing costs.
• Supply Chain & Planning
• Warehouse Automation &
Inventory Optimization
• Transportation & Operations
Management
• Returns
• Fraud Management
Supply Chain Planning
Procurement
Manufacturing
Logistics
Apply AI to identify risks, model scenarios, and develop stronger mitigation strategies.
• Demand Planning
• Supply Planning
• Inventory Planning
• Sales & Operations Planning
• Production Planning
Apply AI to achieve productivity and cost savings.
• Sourcing Execution
• Supplier Contract Management
• Product Category Management
• Procurement Automation
• Supplier Risk Management
Apply AI to reduce costs and expand margins.
• Production Optimization
• Quality Monitoring
• Inventory Control
• Maintenance & Safety
• Energy & Cost Management
Apply AI to improve customer satisfaction while reducing costs.
• Supply Chain & Planning
• Warehouse Automation &
Inventory Optimization
• Transportation & Operations
Management
• Returns
• Fraud Management
Track Overall Equipment Effectiveness
Monitor availability, quality, and performance across plants worldwide.
Visual indicators highlight which sites are performing well and which require attention.
Drill into a plant, line, or shift to uncover what’s driving results.
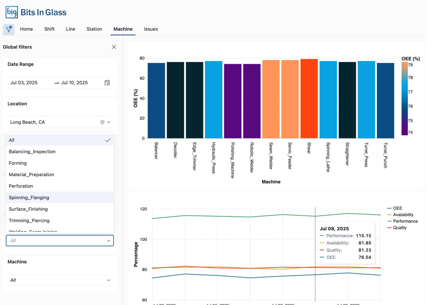
View Overall Equipment Effectiveness Across Every Level of Production
See how availability, quality, and performance differ right down to the machine level.
Cross-filter results to focus on the areas that matter most.
Identify where effectiveness dips to drive targeted improvements.
Overall Equipment Effectiveness Insights Beyond the Numbers
Move beyond OEE scores to understand the causes of downtime and recurring issues.
Analyze reason codes, operator performance, and patterns across lines.
Utilize insights to minimize outages, enhance training, and prepare for predictive maintenance.
Unify plant, supply chain, and customer data to turn into actionable insights. Databricks enables digital twins, demand forecasting, and predictive maintenance, helping manufacturers create resilient operations.
AI-native platform to automate CRM and workflows with no-code. Creatio helps manufacturers deliver seamless sales, marketing, and service experiences, unlocking new revenue streams and stronger customer loyalty.
Whether you’re starting your automation journey or advancing to the next level, we’ll tailor our approach to your goals and deliver.
Get the latest news and updates directly in your inbox.